Teams Dashboard

The Team Dashboard is a hub for information about a particular team in your organisation. Make use of this dashboard to 

  • View a summary of skill, interest and competency information of staff assigned to this team

  • Assign targets to staff who possess their team

  • Examine the progress made by staff with this team towards achieving their targets

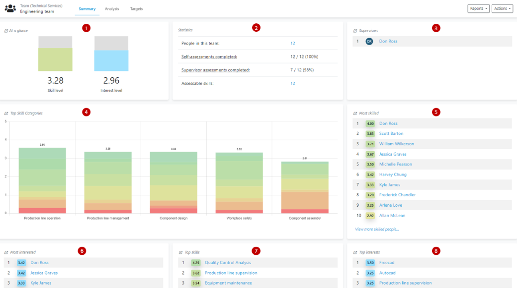
Summary Tab

The Summary Tab provides an overview of the skills, interests and knowledge of people with this team. 

  1. At a Glance: Shows the average skill level and interest ratings of people with his team. Also shows the average competency level of staff with this team, which represents how close staff with this team are towards achieving all of their skill targets. 

  2. Statistics: Shows basic information about people, skills and assessments in this team

  3. Top Skill Categories:Shows the skills categories within a team that have a the highest average skill ratings the highest team

  4. Most skilled: Shows the people assigned to a team who possess the highest average skill ratings 

  5. Most interested: Shows the people assigned to a team who possess the highest average interest ratings 

  6. Top Skills: Shows the skills with the highest average skill rating in a team

  7. Top Interests: Shows the skills with the highest average interest rating in a team

image-20260219-212135.png

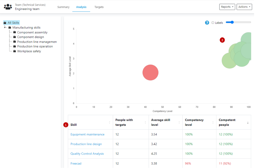
Analysis Tab

The Analysis Tab allows you to take a deep dive into how staff assigned to this teamare progressing towards the skill targets they’ve been assigned 

  1. Analysis table

    • Skill: a skill name    

    • People with targets: The number of people who have Targets assigned to them for this skill

    • Average skill level: The average skill level rating for all people in this team

    • Competency level: The degree to which people within this team have achieved the skill targets assigned to them

    • Competent people: the number of people within this team that have achieved the skill target assigned to them 

  2. Analysis graph

    • A bubble graph illustrating the information displayed in the Analysis Table

image-20260219-212144.png

Targets Tab

The Targets Tab is where you can associate skill targets to the skills assigned to a team.

image-20260219-212152.png

 Additional information

  • For assistance creating, editing or managing your Teams in Skills Base, you can reach out to the Skills Base team via this link.

  • An in-depth article on teams can be found here.

  • A video exploring the teams feature can be found here.