Roles Dashboard

The Role Dashboard is a hub for information about a particular role in your organization. Make use of this dashboard to 

  • View a summary of skill, interest and competency information of staff assigned to this role

  • Assign targets to staff who possess their role

  • Examine the progress made by staff with this role towards achieving their targets

Summary Tab

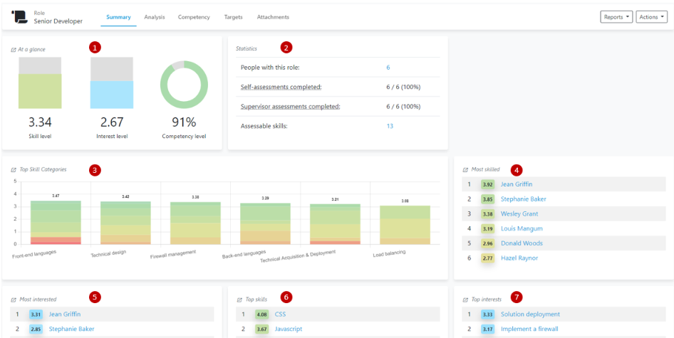
The Summary Tab provides an overview of the skills, interests and knowledge of people with this role. 

  1. At a Glance: Shows the average skill level and interest ratings of people with his role. Also shows the average competency level of staff with this role, which represents how close staff with this role are towards achieving all of their skill targets. 

  2. Statistics: Shows basic information about people, skills and assessments in Skills Base

  3. Top Skill Categories:Shows the skills categories within a role that have a the highest average skill ratings the highest role 

  4. Most skilled: Shows the people assigned to a role who possess the highest average skill ratings 

  5. Most interested: Shows the people assigned to a role who possess the highest average interest ratings 

  6. Top Skills: Shows the skills with the highest average skill rating in a role 

  7. Top Interests: Shows the skills with the highest average interest rating in a role 

image-20260219-212243.png

Analysis Tab

The Analysis Tab allows you to take a deep dive into how staff assigned to this role are progressing towards the skill targets they’ve been assigned 

  1. Data selection 

    • Entity data: shows targets set for, and Skill Categories assigned to, the "Senior Developer" role. 

    • Individuals’ data: uses skills and targets assigned to people.

  2. Analysis table

    • Skill: a skill name    

    • People with targets: The number of people who have Targets assigned to them for this skill

    • Average skill level: The average skill level rating for all people in this role

    • Competency level: The degree to which people within this role have achieved the skill targets assigned to them

    • Competent people: the number of people within this role that have achieved the skill target assigned to them 

  3. Analysis graph

    • A bubble graph illustrating the information displayed in the Analysis Table

image-20260219-212257.png

Competency Tab

The Competency Tab allows you to compare the average skill level of people withing a role against the target levels they’ve been set.

image-20260219-212305.png

Targets Tab

The Targets Tab is where you can associate skill targets to the skills assigned to a role.

image-20260219-212313.png

Attachments Tab

The Attachments Tab allows you to upload files to a Role’s dashboard. Use this feature to keep track of records such a staff reviews or training plans.

image-20260219-212322.png

Additional information

  • For assistance creating, editing or managing your Roles in Skills Base, you can reach out to the Skills Base team via this link.

  • An in-depth article on Roles can be found here